Локальные журналы и метрики
Этот стартовый гид позволяет вам собирать локальные журналы и метрики из вашей системы, отправляя их в ClickStack для визуализации и анализа.
Этот пример работает только на системах OSX и Linux
Следующий пример предполагает, что вы запустили ClickStack, используя инструкции для all-in-one образа и подключились к локальному экземпляру ClickHouse или к экземпляру ClickHouse Cloud.
Этот пример данных также можно использовать с HyperDX в ClickHouse Cloud, с лишь незначительными корректировками в процессе, как указано. Если вы используете HyperDX в ClickHouse Cloud, пользователям потребуется, чтобы локально работал сборщик Open Telemetry, как описано в руководстве по началу работы для этой модели развертывания.
Перейдите к интерфейсу HyperDX
Перейдите к http://localhost:8080, чтобы получить доступ к интерфейсу HyperDX, если развертываете локально. Если вы используете HyperDX в ClickHouse Cloud, выберите ваш сервис и HyperDX
в левом меню.
Скопируйте ключ API для приема данных
Этот шаг не требуется, если вы используете HyperDX в ClickHouse Cloud.
Перейдите в Настройки команды
и скопируйте Ключ API для приема данных
из раздела API Keys
. Этот ключ API обеспечивает безопасность приема данных через сборщик OpenTelemetry.

Создайте локальную конфигурацию OpenTelemetry
Создайте файл otel-local-file-collector.yaml
со следующим содержимым.
Важно: Заполните значение <YOUR_INGESTION_API_KEY>
вашим ключом API для приема данных, скопированным выше (не требуется для HyperDX в ClickHouse Cloud).
Эта конфигурация собирает системные журналы и метрики для систем OSX и Linux, отправляя результаты в ClickStack через OTLP-эндпоинт на порту 4317.
Эта конфигурация настраивает временные метки при приеме, присваивая обновленное значение времени каждому событию. Пользователям рекомендуется предварительно обрабатывать или парсить временные метки, используя процессоры OTel или операторы в своих журнальных файлах, чтобы обеспечить точное время появления событий.
С этой примерной настройкой, если приемник или файловый процессор настроены на начало с начала файла, все существующие записи журнала получат одну и ту же откорректированную временную метку — время обработки, а не оригинальное время события. Любые новые события, добавленные в файл, получат временные метки, приближенные к их фактическому времени генерации.
Чтобы избежать этого поведения, вы можете установить позицию начала в end
в конфигурации приемника. Это обеспечивает то, что только новые записи будут встроены и временные метки будут близки к их истинному времени прибытия.
Для получения дополнительных сведений о структуре конфигурации OpenTelemetry (OTel) мы рекомендуем официальное руководство.
Пользователи, желающие получить более подробные журналы на OSX, могут запустить команду log stream --debug --style ndjson >> /tmp/all_events.log
перед запуском сборщика ниже. Это позволит захватить подробные журналы операционной системы в файл /tmp/all_events.log
, который уже включен в вышеуказанную конфигурацию.
Запустите сборщик
Запустите следующую команду docker, чтобы стартовать экземпляр OTel сборщика.
Мы запускаем сборщик от имени пользователя root для доступа ко всем системным журналам — это необходимо для захвата журналов из защищенных путей на системах на базе Linux. Тем не менее, этот подход не рекомендуется для использования в производственной среде. В производственных условиях сборщик OpenTelemetry должен быть развернут как локальный агент с минимально необходимыми разрешениями для доступа к предполагаемым источникам журналов.
Сборщик немедленно начнет собирать локальные системные журналы и метрики.
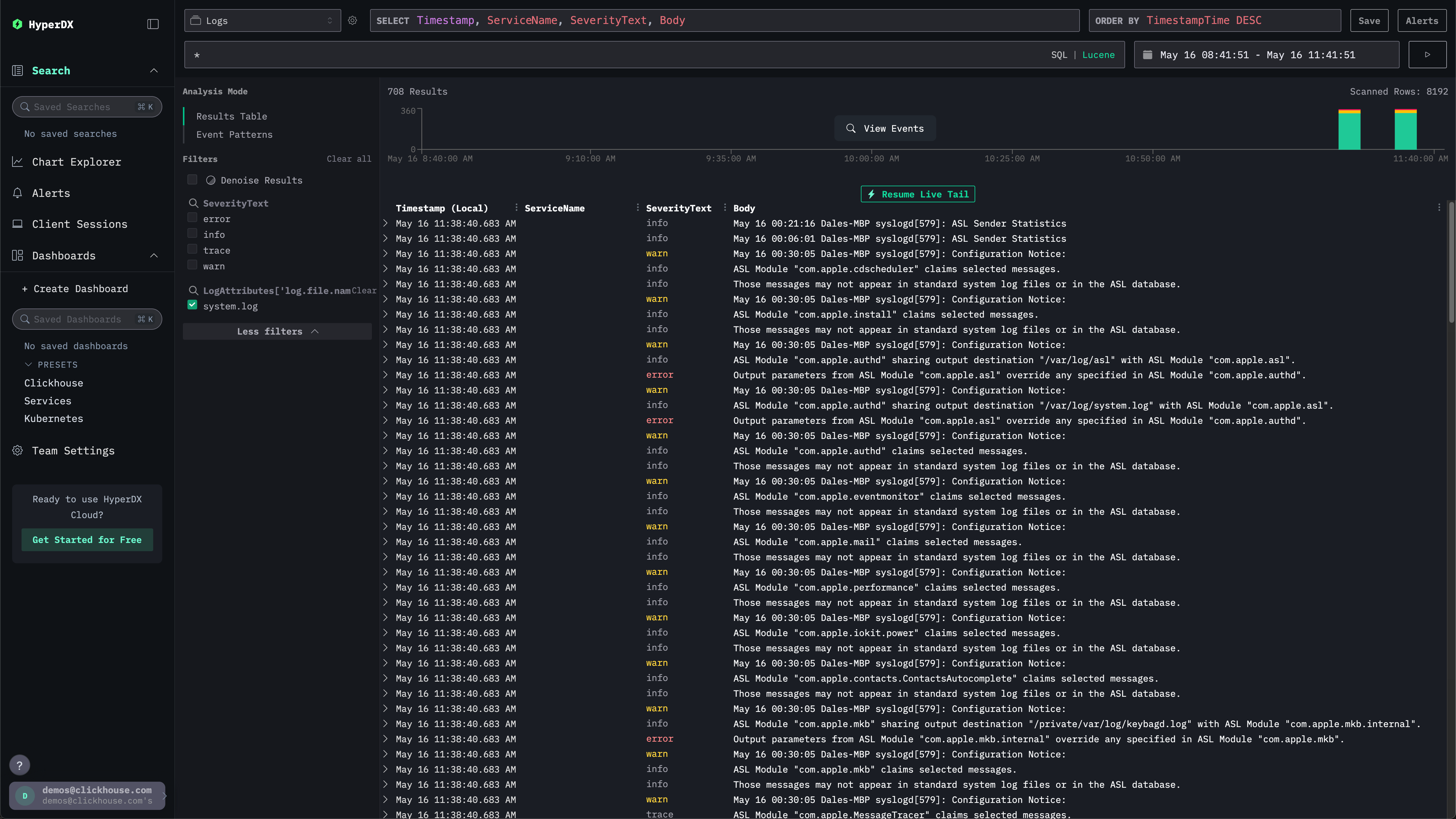
Исследуйте системные журналы
Перейдите к интерфейсу HyperDX. Интерфейс поиска должен быть заполнен локальными системными журналами. Раскройте фильтры, чтобы выбрать system.log
:

Исследуйте системные метрики
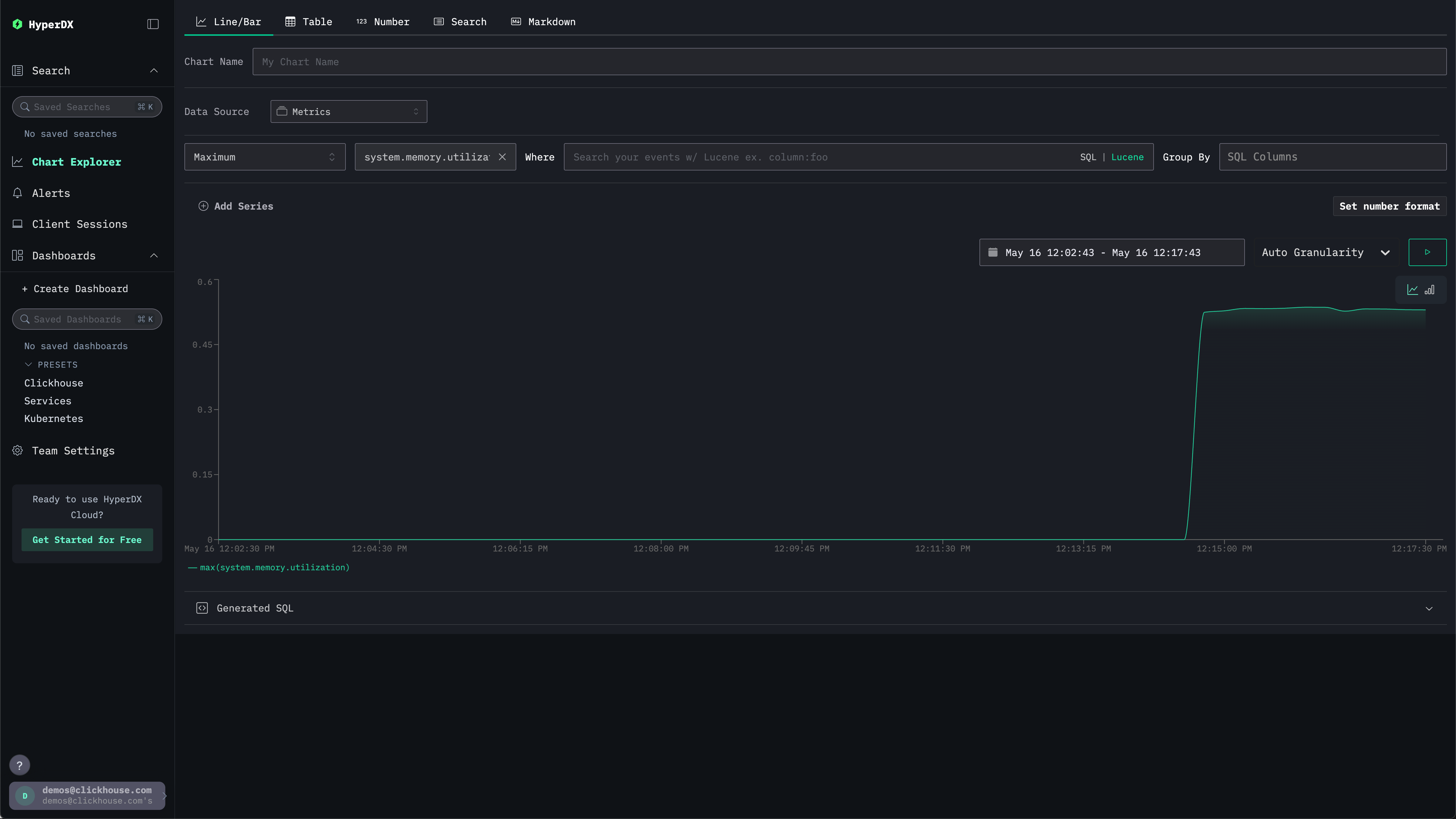
Мы можем исследовать наши метрики с помощью графиков.
Перейдите к Исследователю графиков через левое меню. Выберите источник Metrics
и Maximum
в качестве типа агрегации.
В меню Выберите метрику
просто введите memory
, а затем выберите system.memory.utilization (Gauge)
.
Нажмите кнопку запуска, чтобы визуализировать использование вашей памяти с течением времени.

Обратите внимание, что число выводится как плавающая точка в формате %
. Чтобы отобразить его более четко, выберите Установить формат числа
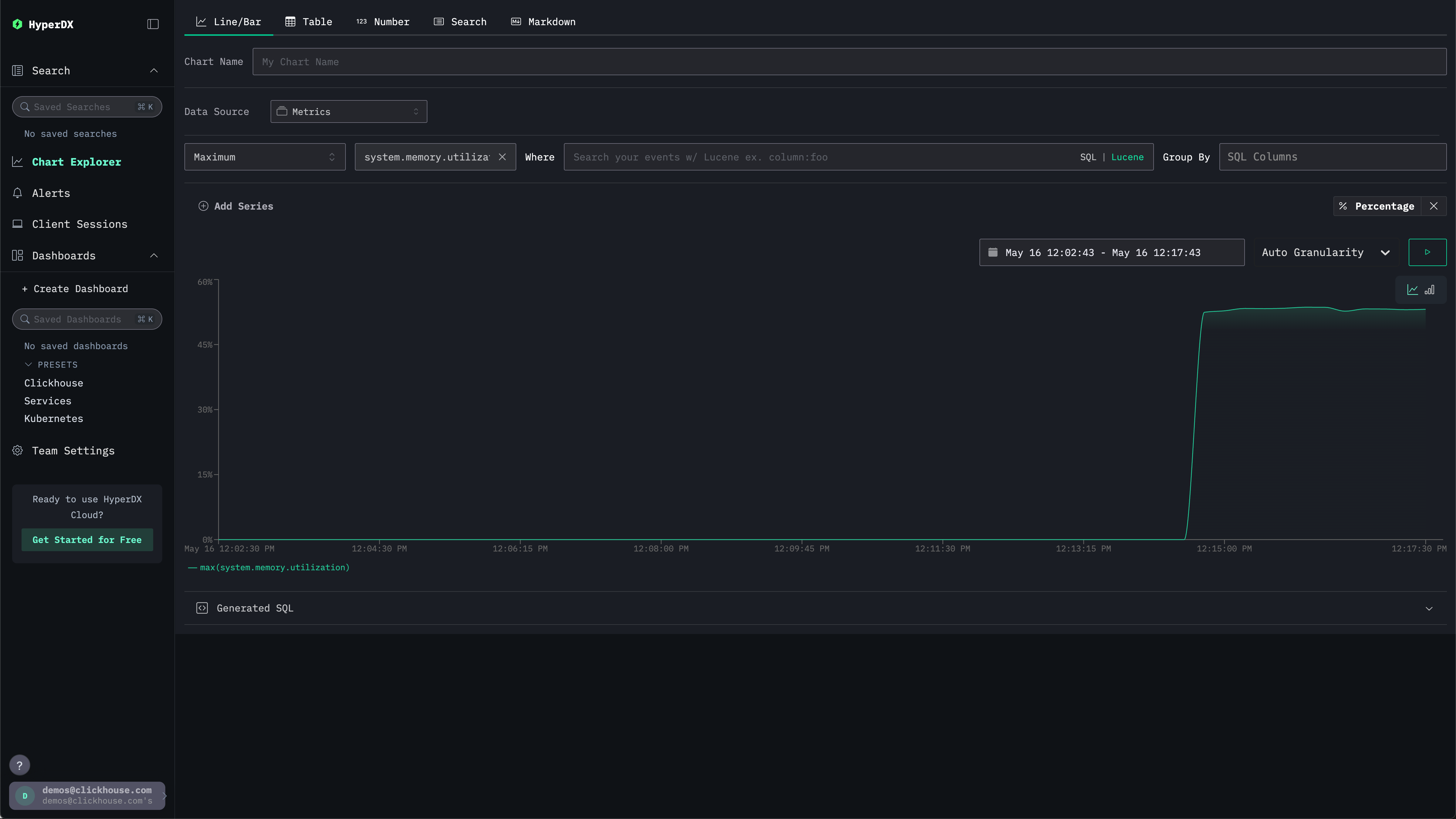
.

В последующем меню вы можете выбрать Процент
из выпадающего списка Формат вывода
, прежде чем нажать Применить
.
