Перейти к основному содержимому
Перейти к основному содержимому

Поиск с ClickStack

Уведомления о поиске

После выполнения поиска вы можете создать уведомление, чтобы получать оповещение, когда количество событий (логов или спанов), соответствующих запросу, превышает или падает ниже определенного порога.

Создание уведомления

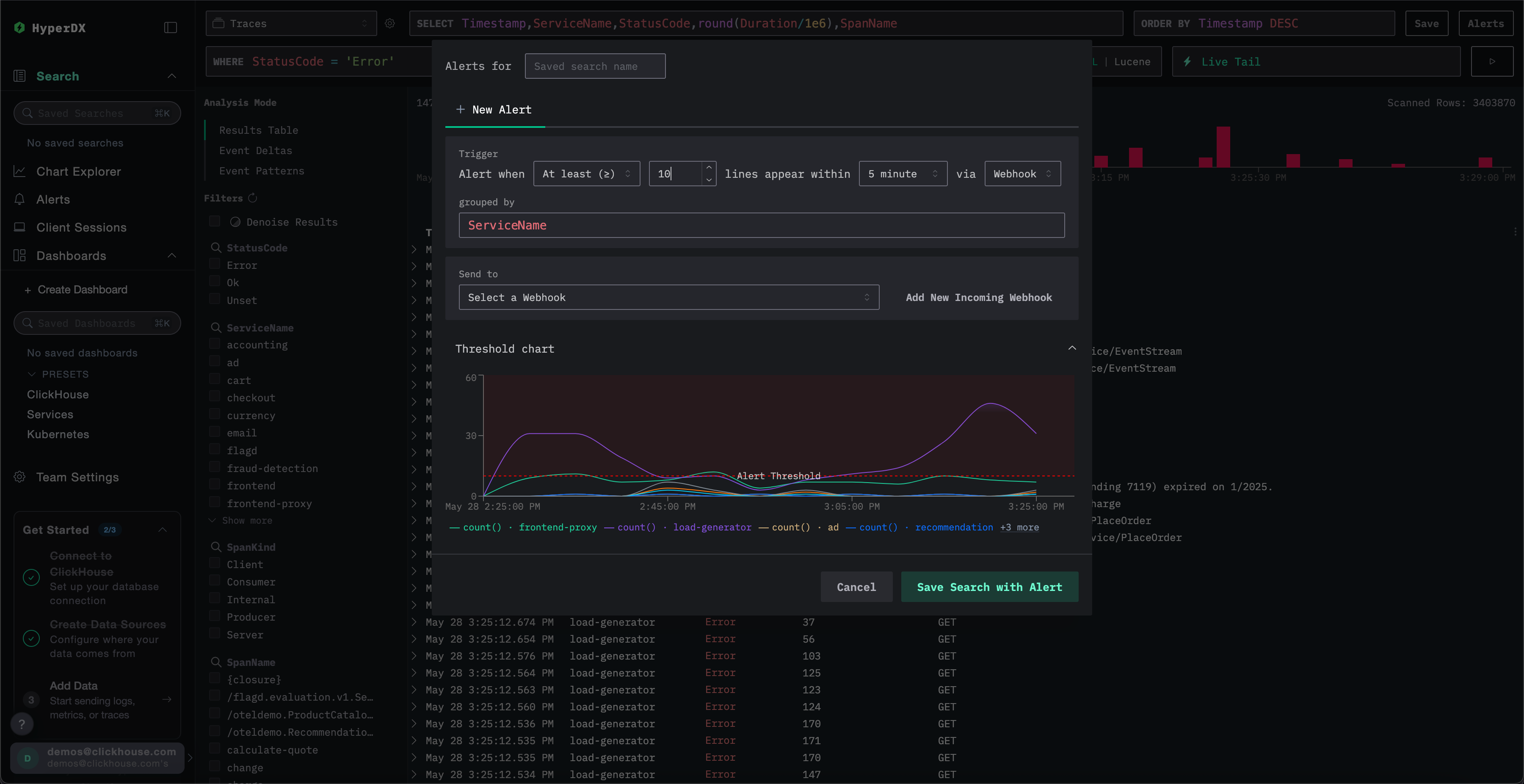
Вы можете создать уведомление, нажав кнопку Alerts в правом верхнем углу страницы Search.

Отсюда вы можете задать имя уведомления, а также установить порог, продолжительность и метод уведомления (Slack, Email, PagerDuty или Slack webhook).

Значение grouped by позволяет подчинить поиск агрегации, например, по ServiceName, что позволяет потенциально инициировать несколько уведомлений по одному и тому же запросу.

Уведомления о поиске

Общие сценарии уведомлений

Вот несколько распространенных сценариев уведомлений, для которых вы можете использовать HyperDX:

Ошибки: Сначала мы рекомендуем настроить уведомления для сохраненных поисков по умолчанию All Error Events и HTTP Status >= 400, чтобы получать уведомления о слишком большом количестве ошибок.

Медленные операции: Вы можете настроить поиск медленных операций (например, duration:>5000) и затем отправлять уведомления, когда происходит слишком много медленных операций.

События пользователей: Вы также можете настроить уведомления для команд, работающих с клиентами, чтобы получать оповещения, когда новые пользователи подписываются или выполняются критически важные действия пользователей.